momo's Blog.

关于Prometheus联邦集群的探索

字数统计: 602阅读时长: 2 min
2020/12/08 Share

前言

随着项目组陆续上线, 监控也出现了分类的情况。 A项目组用Prom B项目组用蓝鲸,C项目组也用了Prom.

每个项目组的监控都是独立出来的, 如果需要查询某个项目的监控内容,则需要登录到不同的页面,不同的账号密码。

管理起来非常混乱。所以,我们需要将项目的监控数据整合起来。而Prome的联邦集群,则可以将多地域的数据集中到一起。

环境准备

我们假设,目前有2个业务。其中一个业务为:AAA,另一个是BBB. AAA业务单独Prome,而BBB业务为了监控高可用做了两台,并且两个业务分别在 EU区域和NA区域, 那我们就需要三台监控节点分别如下:

区域 业务 副本ID IP
EU AAA 0 192.168.1.68
NA BBB 0 192.168.1.68
NA BBB 1 192.168.1.68

配置文件

让我们来生成配置文件prometheus-EU.yml

1
2
3
4
5
6
7
8
9
10
11
12
13
14
global:
scrape_interval: 15s
evaluation_interval: 15s
external_labels:
zone: eu
business: AAA
replica: 0

scrape_configs:
- job_name: 'prometheus'
metrics_path: /metrics
scheme: http
static_configs:
- targets: ['localhost:9090']

prometheus-00-NA.yml

1
2
3
4
5
6
7
8
9
10
11
12
13
14
15
16
17
18
global:
scrape_interval: 15s
evaluation_interval: 15s
external_labels:
zone: na
business: BBB
replica: 0

scrape_configs:
- job_name: 'prometheus'
metrics_path: /metrics
scheme: http

static_configs:
- targets: ['localhost:9090']
- job_name: 'node'
static_configs:
- targets: ['192.168.1.68:9100', '192.168.1.34:9273']

prometheus-01-NA.yml

1
2
3
4
5
6
7
8
9
10
11
12
13
14
15
16
17
18
19
global:
scrape_interval: 15s
evaluation_interval: 15s
external_labels:
zone: na
business: BBB
replica: 1

scrape_configs:
- job_name: 'prometheus'
metrics_path: /metrics
scheme: http

static_configs:
- targets: ['localhost:9090']

- job_name: 'node'
static_configs:
- targets: ['192.168.1.68:9100', '192.168.1.34:9273']

启动节点

prometheus-eu

1
2
3
4
5
6
7
docker run \
-d --rm \
-p 9090:9090 \
-v $(pwd)/prometheus-EU.yml:/etc/prometheus/prometheus.yml \
-v $(pwd)/prometheus-EU-data/:/prometheus \
--name prometheus-eu \
prom/prometheus

prometheus-00-na

1
2
3
4
5
6
7
docker run \
-d --rm \
-p 9091:9090 \
-v $(pwd)/prometheus-00-NA.yml:/etc/prometheus/prometheus.yml \
-v $(pwd)/prometheus-00-NA-data/:/prometheus \
--name prometheus-00-na \
prom/prometheus

prometheus-01-na

1
2
3
4
5
6
7
docker run \
-d --rm \
-p 9092:9090 \
-v $(pwd)/prometheus-01-NA.yml:/etc/prometheus/prometheus.yml \
-v $(pwd)/prometheus-01-NA-data/:/prometheus \
--name prometheus-01-na \
prom/prometheus

主节点

prometheus

1
2
3
4
5
6
7
8
9
10
11
12
13
14
15
16
17
18
19
20
21
global:
scrape_interval: 15s
evaluation_interval: 15s

scrape_configs:
- job_name: 'federate'
scrape_interval: 15s

honor_labels: true
metrics_path: '/federate'

params:
'match[]':
- '{job="prometheus"}'
- '{__name__=~"job:.*"}'

static_configs:
- targets:
- '192.168.1.68:9090'
- '192.168.1.68:9091'
- '192.168.1.68:9092'

运行节点

1
2
3
4
5
6
7
docker run \
-d --rm \
--net host \
-v $(pwd)/prometheus.yml:/etc/prometheus/prometheus.yml \
-v $(pwd)/prometheus/:/prometheus \
--name prometheus-federate \
prom/prometheus



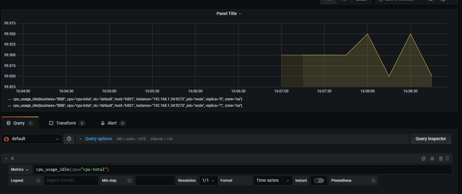
我们可以看到, 联邦集群有一个问题,他只会去抓取节点的数据, 但是并不会去主动处理重复的数据.
如上图, 我们需要看某业务下的节点状态,但是缺出现重复的数据。

CATALOG
  1. 1. 前言
  2. 2. 环境准备
    1. 2.1. 配置文件
    2. 2.2. 启动节点